COMBIZ Safer — 산업안전보건 통합관리 플랫폼
산업안전보건법이 요구하는 모든 안전보건 관리 업무를 하나의 웹 플랫폼으로 통합한 엔터프라이즈급 안전보건경영 시스템입니다. 위험성평가, 안전점검, 교육관리, 산업재해, 화학물질, 보호구, 건강진단, 예산·목표, 위원회·회의록, 전자결재까지 — 사업장의 안전보건 업무 전 과정을 디지털 전환(DX)합니다.
(주)민트기술이 기획, 설계, 프론트엔드, 백엔드, 데이터베이스, 인프라, 테스트를 포함한 풀스택 전체를 자체 개발하였으며, 2,253개 소스 파일, 117개 데이터베이스 엔티티, 1,347개 UI 컴포넌트 규모의 대형 프로젝트입니다.
프로젝트 개요
COMBIZ Safer는 산업안전보건법과 중대재해처벌법에 따른 사업장의 안전보건 관리 의무를 체계적으로 이행할 수 있도록 설계된 플랫폼입니다. 기존의 엑셀·문서 기반 안전보건 관리를 완전히 대체하여, 실시간 현황 파악, 법정 기한 자동 알림, 전자결재 기반 승인 워크플로우, 통계 대시보드를 제공합니다.
특히 멀티테넌시(Multi-tenancy) 아키텍처를 채택하여 하나의 시스템으로 다수의 사업장을 독립적으로 관리할 수 있으며, 사업장별 역할 기반 접근 제어(RBAC)와 메뉴 단위 권한 설정으로 세밀한 보안 정책을 적용합니다.
기술 아키텍처
COMBIZ Safer는 최신 웹 기술 스택으로 구축된 풀스택 모놀리식(Full-stack Monolithic) 애플리케이션입니다. SvelteKit의 서버 사이드 렌더링(SSR)과 클라이언트 사이드 렌더링(CSR)을 최적으로 결합하여, 빠른 초기 로딩과 부드러운 SPA 경험을 동시에 제공합니다.
| 구성 요소 | 기술 스택 | 역할 |
|---|---|---|
| Frontend | Svelte 5, SvelteKit 2, TypeScript 5.9, Tailwind CSS v4, Bits UI | 반응형 UI, SPA 라우팅, 컴포넌트 시스템 |
| Backend | SvelteKit Server (Node.js), TypeORM 0.3, Remote Functions | API 엔드포인트, 비즈니스 로직, 세션 관리 |
| Database | PostgreSQL 16, TypeORM Migration, UUID v7 | 117개 엔티티, 관계형 데이터 관리, 마이그레이션 |
| Visualization | ECharts 6, D3 Hierarchy | 통계 차트(도넛·바·게이지), 조직도 트리 |
| Export | ExcelJS, jsPDF, docx | Excel·PDF·Word 문서 생성 및 다운로드 |
| Testing | Vitest 4 (단위), Playwright 1.57 (E2E) | 80+ 테스트, 자동화된 테스트 리포트 생성 |
| CI/CD | GitLab CI, Docker, Coolify | 자동 빌드·테스트·배포 파이프라인 |
기술적 우위
데이터 아키텍처
Department · Position
Employee · EmployeeStatus
Role · MenuPermission
RiskAssessment · RiskFactor
ReductionMeasure
SemiAnnualInspection
EducationType · EducationMaterial
Certificate · Completion
ChemicalSubstance · MSDS
WorkEnvironment · HazardFactor
DangerousWork · SafetyMeasure
HealthExamination
ExamResult · PostMeasure
Report · Notification
Goal · Achievement
Committee · Meeting
Agenda · Resolution
주요 기능
1. 운영 통계 대시보드 — 안전보건 현황 한눈에
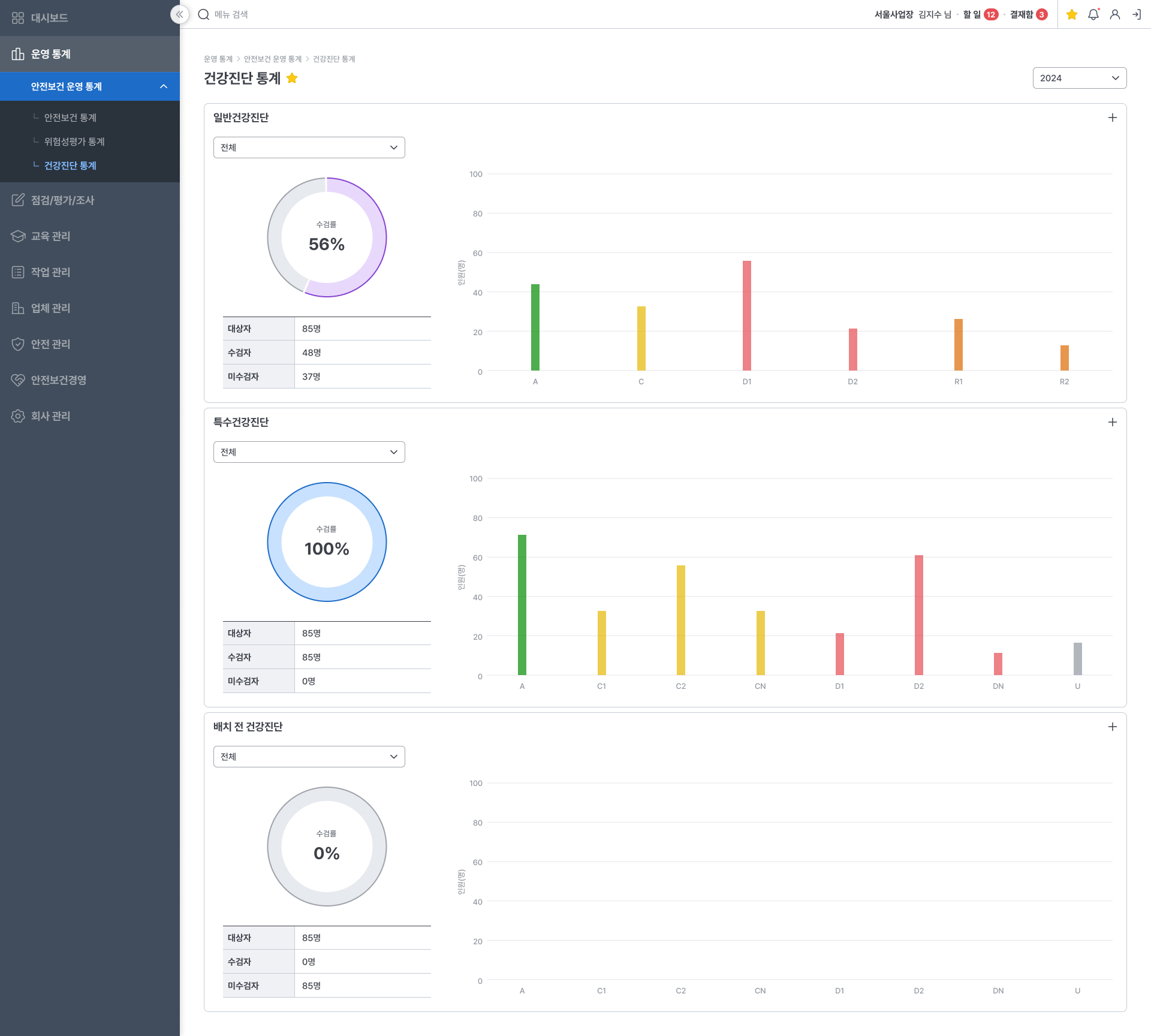
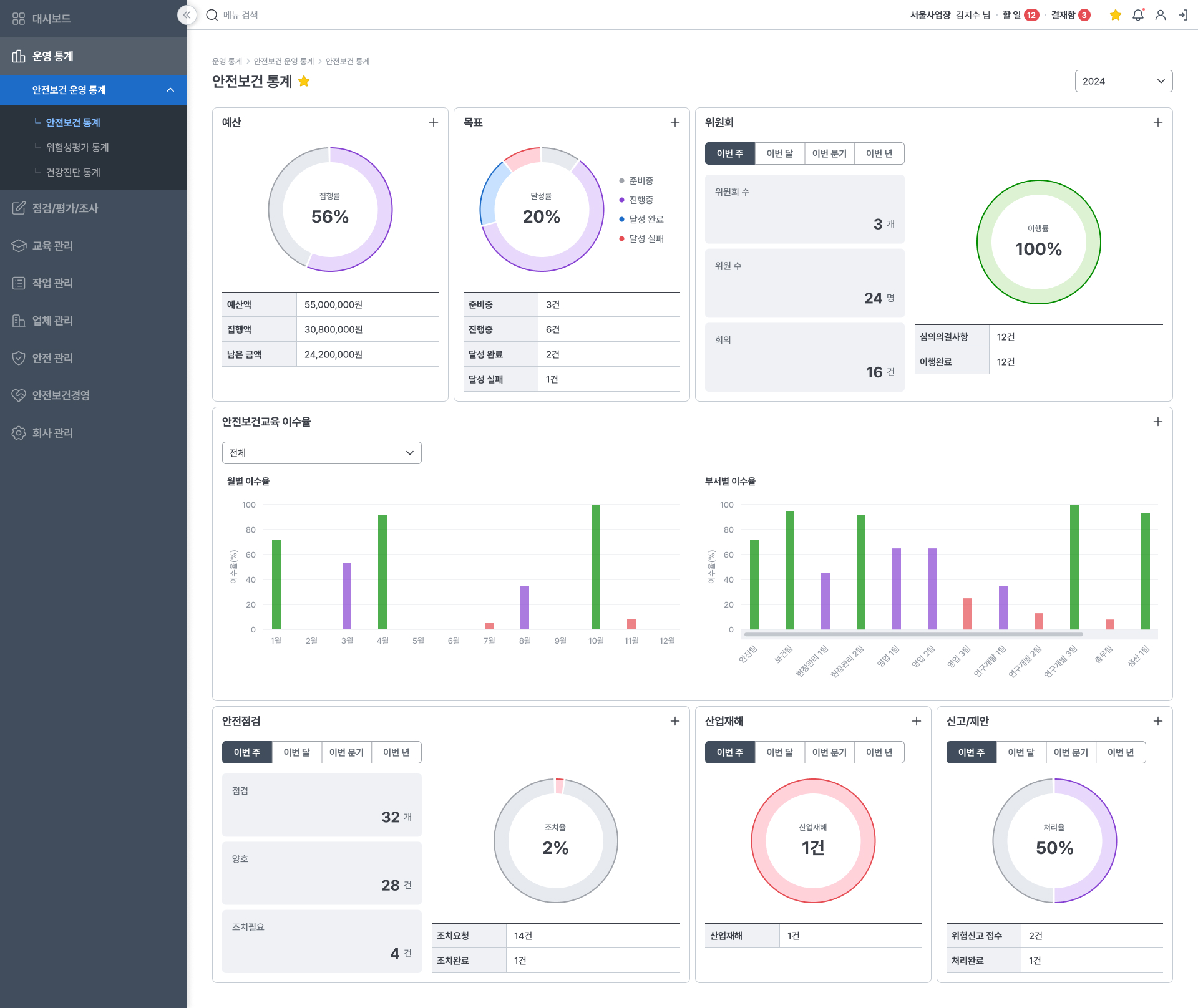
ECharts 기반의 인터랙티브 통계 대시보드로 안전보건 운영 현황을 실시간 시각화합니다. 안전보건 통계에서는 예산 집행률, 목표 달성률, 위원회 이행률, 교육 이수율, 안전점검·산업재해·신고/제안 현황을 도넛·바·게이지 차트로 표시합니다. 위험성평가 통계에서는 평가 진행 현황, 감소대책 처리율, 유해위험요인 분포(기계·작업특성·작업환경·화학·생물학·전기·특수작업), 위험도 개선 전후 비교를 제공합니다. 건강진단 통계에서는 일반건강진단·특수건강진단·배치 전 건강진단의 수검률과 판정 결과 분포를 한눈에 파악할 수 있습니다.

2. 위험성평가 — 유해위험요인 식별부터 감소대책까지
산업안전보건법 제36조에 따른 위험성평가 전 과정을 디지털로 관리합니다. 평가계획 수립 → 유해위험요인 파악 → 위험성 결정 → 감소대책 수립 → 이행 확인의 5단계 프로세스를 시스템이 안내하며, 각 단계별 상태(평가대기·평가중·평가완료)를 실시간 추적합니다. 감소대책은 별도 목록에서 이행 현황을 관리하고, 위험도 3×3 매트릭스로 개선 전후 위험 수준을 비교합니다.
3. 안전점검 — 정기·수시·반기 점검 체계
안전점검 조회/등록에서 점검 계획을 수립하고 결과를 기록합니다. 점검 결과 등록 시 점검 항목별 양호/불량 체크, 현장 사진 첨부, 조치 필요 사항 기록이 가능합니다. 미조치 건은 조치현황에서 별도 관리되며, 반기점검에서는 산업안전보건법 제47조에 따른 유해위험방지계획 이행 점검을 수행합니다. 점검지 관리에서 점검 항목 템플릿을 사전 구성하여 현장 점검의 일관성을 보장합니다.
4. 교육 관리 — 계획부터 이수 추적까지
안전보건 교육계획 수립, 교육일지 작성, 교육자료 관리, 교육종류 항목 설정을 통합 관리합니다. 교육일지 등록 시 교육방법(현장교육/TBM/집체/온라인) 선택, 전자서명 요청, 교육사진·자료 첨부가 가능하며, 교육 이수 현황은 통계 대시보드에서 월별·부서별 이수율로 자동 집계됩니다.
5. 위험작업 관리 — 유해·위험 작업 허가 및 안전조치
산업안전보건법 제38조에 따른 유해·위험 작업의 허가, 안전조치 현황을 관리합니다. 위험작업 등록 시 작업 유형·장소·기간·안전조치 항목을 기록하고, 안전조치 이행 현황을 목록에서 추적합니다. 안전조치 항목관리에서 사업장별 안전조치 항목을 사전 정의하여 일관된 관리가 가능합니다.
6. 안전 관리 — 보호구·화학물질·작업환경측정·신고/제안
보호구 현황에서 보호구 재고를 관리하고, 신청이력·지급이력으로 근로자별 보호구 수불 이력을 추적합니다. 화학물질 조회/등록에서는 MSDS(물질안전보건자료) 첨부, CAS No. 관리, 작업환경측정 연계 등을 지원합니다. 작업환경측정에서 유해인자별 측정 결과를 기록하고, 신고/제안 시스템으로 현장 근로자의 위험 신고와 개선 제안을 접수·처리합니다.
7. 건강진단 및 산업재해 관리
건강진단 조회/등록에서 근로자의 일반·특수·배치 전 건강진단 일정과 결과를 관리합니다. 진단 현황에서 판정 결과(A·C·D1·D2·R1·R2)를 기록하고, 사후조치 이력을 추적합니다. 산업재해 조회/등록에서는 재해 발생 시 사고 경위, 상해 부위, 재해 유형 등 법정 기록 사항을 체계적으로 등록하며, 등록 가이드가 산업재해 신고 절차를 안내합니다.
8. 안전보건경영 — 경영방침·조직·예산·목표·위원회
안전보건경영방침을 등록·관리하고, 안전보건 조직을 인력관리·선임계관리·부서별 업무관리·D3 기반 인터랙티브 조직도로 시각화합니다. 예산에서 안전보건 예산 편성과 집행 내역을 관리하고, 목표에서 연간 안전보건 목표와 실적을 추적합니다. 위원회에서 산업안전보건위원회 구성·규정·회의록·안건·심의의결사항을 체계적으로 관리합니다.
9. 전자결재 및 전자서명
안전보건 업무의 승인 워크플로우를 전자결재로 처리합니다. 결재요청 → 결재중 → 결재완료/반려/취소의 상태 흐름을 시스템이 자동 관리하며, 받은 결재문서와 보낸 결재문서를 분리하여 조회할 수 있습니다. 전자서명 이력에서 서명한 문서의 이력을 추적하고, 개인 프로필에서 자필 전자서명을 등록할 수 있습니다.
10. 회사 관리 — 조직·구성원·권한 설정
회사/사업장 정보, 부서·직책 관리, 구성원 관리, 메뉴 권한 설정을 통합 관리합니다. 메뉴 권한 설정에서는 역할별(계정관리자·안전보건관리자·관리감독자·근로자)로 접근 가능한 메뉴를 체크박스 매트릭스로 세밀하게 제어합니다. 개인 프로필에서 교육이력, 상태이력, 자격증, 수료증, 전자서명을 관리합니다.
프론트엔드 컴포넌트 아키텍처
Bits UI + Tailwind CSS v4 기반
도메인 특화 검색·선택 컴포넌트
ECharts 6 + D3 Hierarchy 기반
SvelteKit 라우트 기반 페이지
프로젝트 규모
| 지표 | 수량 | 설명 |
|---|---|---|
| 소스 파일 | 2,253개 | TypeScript + Svelte 컴포넌트 |
| Svelte 컴포넌트 | 1,347개 | UI 컴포넌트 + 페이지 컴포넌트 |
| TypeScript 파일 | 906개 | 서버 로직 + 유틸리티 + 타입 정의 |
| DB 엔티티 | 117개 | TypeORM 엔티티 (= DB 테이블) |
| Repository | 80개 이상 | 커스텀 데이터 액세스 레이어 |
| 테스트 파일 | 100개 이상 | 단위 테스트 + E2E 테스트 |
| 디렉토리 | 945개 | 체계적 모듈 구조 |














































